구독자님, JDC 성수 작업실에서 함께해요

JDC는 구독자님의 성장을 적극 지원합니다.

2026.04.13 | 조회 193 |
0
|
from.
Jungle Dev Club

🏠 JDC 5월 오프라인 집중 작업실 모집

정글 수료 이후, 각자의 자리에서 정진하고 있는 멤버들을 위해 성수동의 '피어스' 오피스와 협력하여 오프라인 집중 작업 환경을 마련했습니다.

취준, 재직, 창업 등 목표를 향해 몰입할 동료를 찾습니다. 매일 JDC 멤버들과의 데일리 스크럼, 기존 피어스 멤버들과의 커뮤니케이션 및 24시간 오픈된 오피스와 샤워실 등 5월 한 달 몰입 성장할 수 있는 기회입니다.

JDC 멤버들에게 기존 이용료 대비 약 20% 할인 혜택을 제공합니다.

  • 운영 기간: 2026년 5월 1일 ~ 5월 31일 (1개월 시범 운영)
  • 장소: 성수피어스 (성수역 2번 출구 도보 2분 / 성동구 아차산로 107 402호)
  • 대상: JDC 멤버(수료생)

문의는 JDC 디스코드 '#정글-공유오피스'로 부탁드립니다.

 

👇 상세 정보 및 신청 바로가기

https://docs.google.com/forms/d/e/1FAIpQLSdB93gLr5eBNP2-3KGu3zC9lbKT7gyNHlhRsgreDWX0n6P1zw/viewform

좌석이 한정되어 있어 입금순으로 마감합니다.

JDC x 성수오피스 '피어스'
JDC x 성수오피스 '피어스'

🎙️ JDC 유튜브 인터뷰이(수료생)를 모집합니다

정글러 모두 각자 다른 배경에서 모여 '몰입'이라는 하나의 경험을 공유했습니다.

하지만 수료 후 현업에서, 또는 취업 시장에서 각자가 써 내려가고 있는 이야기는 모두 다를 것입니다. 그 소중한 기록들을 모아 예비 정글러들에게는 현실적인 이정표를, 우리에게는 성장의 증거를 남기고자 인터뷰 프로젝트를 시작하게 되었습니다.

끝이 보이지 않던 몰입의 터널을 지나, 이제는 현업의 중심에서 자신만의 답을 써 내려가고 있는 여러분을 모십니다.

👇 JDC 인터뷰 신청하기(수료생 인터뷰)

https://docs.google.com/forms/d/e/1FAIpQLSfByg0ydMimIm1eyF5Tpe6Lt-qwVuw0pvY487KFMJnaQgUVwQ/viewform

 

교육생 인터뷰 예시

🧑‍💻 정글러의 프로젝트를 소개합니다.

정글 수료 후에도 계속해서 성장하고 있는 정글러들의 프로젝트를 소개합니다. JDC 디스코드 #프로젝트-소개에 프로젝트를 올려주시면 뉴스레터를 통해 소개해 드립니다.

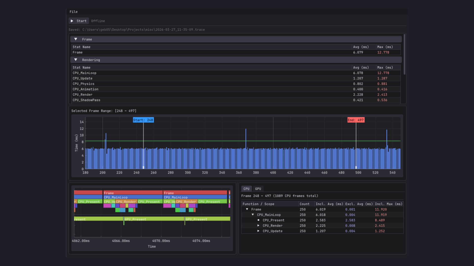
C++ 프로파일링 시스템 | 크래프톤 게임테크랩 2기 이준용

게임 테크랩 과정에서 C++로 자체 엔진을 구현한 뒤, 성능 병목을 감이 아닌 데이터로 파악하고 싶다는 문제의식에서 출발한 프로젝트입니다. CPU 바운드와 GPU 바운드를 구분하고, 정확한 stall 구간을 확인할 수 있는 ImGui 기반 성능 프로파일러를 제작했습니다. Unreal Insights에서 영감을 받았습니다.

프로파일러 자체가 타겟 프로그램 성능에 영향을 주지 않도록, 이중 파이프 IPC와 Producer-Consumer 큐를 활용해 수집 데이터를 외부 뷰어로 비동기 전송하는 구조를 채택했습니다. D3D11 타임스탬프 쿼리로 GPU 틱을 수집하고 CPU 시간과 동기화해, 하나의 Flame Graph 위에서 통합 분석이 가능합니다. 또한 외부 의존성을 최소화해 C++로 작성된 프로그램이라면 매크로 몇 개만으로 연동할 수 있도록 범용성을 확보했습니다.

❤️  깃허브 스타와 컨트리뷰션으로 이 프로젝트를 응원해 주세요.

첨부 이미지

https://github.com/geb0598/cpp-insights

다가올 뉴스레터가 궁금하신가요?

지금 구독해서 새로운 레터를 받아보세요

✉️

이번 뉴스레터 어떠셨나요?

크래프톤 정글 뉴스레터 님에게 ☕️ 커피와 ✉️ 쪽지를 보내보세요!

댓글

의견을 남겨주세요

확인
의견이 있으신가요? 제일 먼저 댓글을 달아보세요 !

다른 뉴스레터

크래프톤 정글 뉴스레터와 대화하기
© 2026 크래프톤 정글 뉴스레터

Krafton Jungle Dev Club 커뮤니티 소식을 전합니다.

메일리 로고

도움말 오류 및 기능 관련 제보

서비스 이용 문의admin@team.maily.so 채팅으로 문의하기

메일리 사업자 정보

메일리 (대표자: 이한결) | 사업자번호: 717-47-00705 | 서울특별시 송파구 위례광장로 199, 5층 501-8호

이용약관 | 개인정보처리방침 | 정기결제 이용약관 | 라이선스