일잘러의 성장노트의 프로필 이미지

일잘러의 성장노트

seulki.kang@kakao.com

일 잘하기로 소문난 15년차 마케터의 마케팅+데이터+AI+직장생활 성장 인사이트를 공유합니다. 💌강의/컨설팅 문의: seulki.kang@kakao.com

뉴스레터

68

구독자

1.16K

💝 구독자 선물: 직접 만든 무료 Linktree 파일을 드려요.

이제 링크트리는 직접 커스텀해서 써봐요!. * 실생활 문제를 해결하는 바이브코딩 경험기! 지난 2월 좌절해버렸습니다.. 제가 제 관련 링크를 착착 모아 잘 쓰고 있던 링크트리 bento가.. 서비스 종료를 발표했거든요.

2026.04.16·AI 일잘러·조회 667

비즈니스 전략 프레임워크 13가지 - 나노바나나로 그리는 법

25년 12월 - 노출 2.3만회 / 좋아요 296 / 공유 97. * '일잘러의 성장노트'는 (원래💦) 주 1회 링크드인 포스팅 중 가장 반응이 높았던 포스팅을 순차적으로 공유하는 뉴스레터였답니다. 작년 말에 아래와 같은 글을 링크드인에 공유한

2026.04.10·AI 일잘러·조회 700

구글 AI 생태계 무료 웨비나 꿀팁 총정리 - Gem, Opal, Stitch, Antigravity 등

ChatGPT, Gemini 등 채팅만 쓰고 있다면 놓치고 있는 것들. 3/31 저녁 패스트캠퍼스 무료 웨비나에서 '일잘러를 위한 구글 AI 생태계 바이블'이라는 주제로 40분 동안 구글이 만든 AI 도구들을 빠르게 훑었는데요. 핵심 꿀팁만 뽑아 뉴스

2026.04.02·AI 일잘러·조회 955

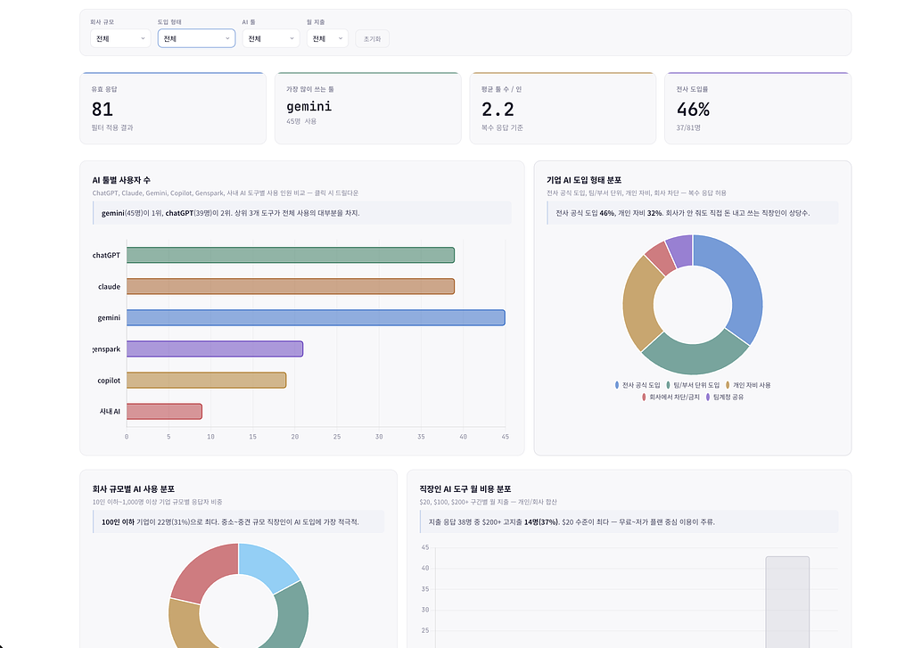
직장인, 어떻게 AI를 쓰고 있을까요? - 81명 퇴근후AI 회원 설문 결과

구독 툴, 요금제, 병행 툴, 회사 도입 방법 등 모두 물어봤어요!. * 오늘따라 흥미 진진한 이야기 어느날 퇴근후AI 단톡방에서 이런 질문이 있었습니다.

2026.03.24·AI 일잘러·조회 813

AI PPT 만들기 8개 툴 방법, 퀄리티 비교 (2026 버전)

Gamma, 젠스파크, 미리캔버스, 마누스, 제미나이, 노트북LM, 클로드, 스카이워크. PPT 하나 만드는 데 반나절을 쓰고 있었거든요. AI를 만나기 전의 제 이야기입니다. 요즘은 AI PPT 만들기 도구가 정말 많아졌어요. ‘ppt ai 생성’, ‘AI PPT 만

2026.03.19·조회 3.67K

AI 에이전트, 내 발목을 잡는 5형제 개념 설명 - MCP, API, Plugin, Skill, Agent

이거 몰라서 진도를 못나가... 진짜 쉽게 설명했어요.. * 제가 공부하려고 썼어요. 요즘 AI 관련 글만 읽으면 꼭 막히는 단어들이 있어요. API, MCP, 플러그인, 스킬, 에이전트. 분명 한글 설명인데 읽으면 읽을수록 헷갈리는 그

2026.03.12·AI 일잘러·조회 1.11K

나에게 맞는 AI 툴 추천, 상황에 따라 고르는 법

챗지피티, 클로드, 제미나이, 젠스파크, 클로드코드 등등.. 뭘 골라요?. * 오늘은 여러분의 고민을 해결드릴게요. "어떤 AI 툴을 유료 구독할까요?" 라는 질문에 저는 이 표를 가장 먼저 보여드리곤 합니다.

2026.03.06·AI 일잘러·조회 976

클로드코드에게 내 일 다 넘기기 - 밑그림 그리는 게 가장 어려웠어요.

커뮤니티 3개 운영 자동화, 첫 단계부터 모두 다 공개합니다.. * 이번주도 클로드코드 특별판으로 써봅니다. 요즘 핫한 클로드코드. 뭐 할 수 있는데? 왜 그렇게 핫한데? 궁금하시죠!

2026.02.25·AI 일잘러·조회 2.94K

절대 깨지지 않는 PPT용 도표, SVG로 만들기 (AI툴, 모델 싹 다 비교)

제미나이, 챗지피티, 젠스파크, 클로드, 클로드코드, 코덱스 사용법, 결과물비교. * 일잘러의 성장노트는 매주 1회 링크드인에서 인기 있었던 글, 또는 별도 인사이트를 메일로 전달드립니다. 여러분 설날 연휴 이후 헤롱헤롱하시죠? 특히나 마무리해야하는 제안서가 있

2026.02.20·AI 일잘러·조회 1.37K

일반 업무에 AI 에이전트를 쓰는 법, 🖥️ 그냥 제 모니터를 보여드립니다.

터미널, 개발 용어 싹 빼고! 바로 따라할 수 있게 구현했어요.. * 지난 주에 이어 클로드코드 특별판으로 써봅니다. 놀랍게도 저의 뉴스레터는 매주 수요일 2시 정기 발행인데요. 요즘 자꾸 늦어지죠?!

2026.02.13·AI 일잘러·조회 1.01K
© 2026 일잘러의 성장노트

일 잘하기로 소문난 15년차 마케터의 마케팅+데이터+AI+직장생활 성장 인사이트를 공유합니다. 💌강의/컨설팅 문의: seulki.kang@kakao.com

뉴스레터 문의seulki.kang@kakao.com

메일리 로고

도움말 자주 묻는 질문 오류 및 기능 관련 제보

서비스 이용 문의admin@team.maily.so 채팅으로 문의하기

메일리 사업자 정보

메일리 (대표자: 이한결) | 사업자번호: 717-47-00705 | 서울특별시 송파구 위례광장로 199, 5층 501-8호

이용약관 | 개인정보처리방침 | 정기결제 이용약관 | 라이선스